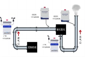
【2024】智易时代挥发性有机物系列产品介绍 2024/04/15 2986 【2024】智易时代挥发性有机物系列产品介绍 挥发性有机物 在当今社会,空气质量已经成为人们关注的重点问题之一 […] 查看全文
炼油与石油化工行业VOCs排放有哪些特点和要求 2023/09/01 3553 我国炼油与石油化工行业VOCs主要来自工艺有组织排放、火炬气、工艺无组织排放、有机液体存储与调和挥发、废水收集 […] 查看全文